節能是我國可持續發展的一項長遠發展戰略、基本國策。節能就是加強用能管理,采用技術上可行,經濟上合理以及環境和社會可以承受的措施,減少從能源生產到消費各個環節中的損失和浪費,更加有效、合理地利用能源。也就是說節能是在利用現有技術可以實現,可獲得適當的投入產出比,能夠減少對環境的污染并在指標上達到環保要求,而且不影響正常的生產與生活水平的提高,有效降低能源的損失與浪費。
循環水系統包括工業冷卻循環水系統、中央空調冷卻、冷凍循環水系統等。系統廣泛配置在化工(包括石油化工、煤化工、鹽化工、農藥化工、醫藥化工)等,冶金行業,熱電行業,民用公共設施(包括機場、高星級酒店、醫院、大型寫字樓、商業綜合體)等。其功能是通過熱交換的形式,降低生產工藝(設備)在運行中所產生的熱量。是工業經濟和其他社會經濟不可缺少的重要組成部分。
目前我國循環水系統普遍存在一些問題。一是實際運行工況與設計工藝不匹配。我國循環水系統研究還沒有完整體系,導致循環水系統建設、運行等環節與設計存在偏差,造成實際運行工況偏離設計工況。二是系統運行效率偏低。循環水系統設備老化,運行效率不高,部分流體輸送設備與現有管路不匹配;部分裝置的高位循環水系統未充分利用虹吸原理,造成系統整體功耗較高。三是運行管理手段有待優化。循環水系統大多使用手動操作,作為生產輔助系統,能滿足冷卻設備溫度要求,但在自動化控制技術、智能檢測與反饋執行上相對粗放,存在一定提高空間。據節能服務企業對20家不同類型的化工企業和18家鋼鐵企業進行節能技改抽樣調查、檢測和研發,循環水系統普遍節電率在30~55%之間,節能的潛力巨大。按工業領域循環水系統節電潛力的20%概算,年節電效益在680億度以上,年可節約標煤2380萬噸以上,減少二氧化碳排放量超過6200萬噸。
2016年4月23日,北京國際能源專家俱樂部推出“清潔能源技術評估與推廣平臺(簡稱TAD)”。作為系列評估的第二個項目,TAD于2016年7月2日組織專家對杭州泵浦節能技術有限公司(以下簡稱“杭州泵浦”)的循環水系統高效節能技術進行評估與推廣。
本文就該技術的性能屬性、應用領域和實際案例作一簡要介紹。
一、杭州泵浦節能技術有限公司介紹
杭州泵浦(www.hzpump.cn)專業從事循環水系統整體節能技術研發、設計、生產及合同能源管理(EMC)服務,形成了完整的循環水系統節能技改業務鏈,公司起源于浙江省工業設計研究院流體輸送節能設計研究所。具有較強設計研發能力,公司創始人范昌海先后取得《一種在線流體系統的糾偏方法》、《一種空調水系統增壓排氣裝置》、《一種高位循環水系統降低循環泵揚程的方法與裝置》、《水冷散熱系統中循環泵的組配與工況檢測方法》等一系列發明專利、專有技術和應用成果,有著豐富實踐經驗的專業團隊。
此外,“杭州泵浦”總設計師范昌海先生及其技術團隊還設計了以范昌海拼音字頭命名的、按照所技改的循環水系統在整體優化以后量身定做的FCH高效節能水泵:簡稱FCH泵。FCH泵 也成為“杭州泵浦”節能技術有限公司專有的國家注冊商標。
截止目前,“杭州泵浦”已成功實施了數百套循環水系統節能技改項目,沒有任何失敗案例,為客戶產生了年總節電量達7億度的效益。公司憑借卓越的理念,領先的技術,專業的水平,科學的態度和豐富的經驗為眾多客戶提供了先進、合理、安全、有效的流體輸送系統技改方案。能夠根據不同用能企業的技改要求,靈活采取“合同能源管理”、“項目總承包”等合作模式。公司有多家金融機構提供支持,能夠承擔大型鋼鐵、化工、冶金等行業的循環水系統節能技改業務。技改技術成熟可靠,在不影響用能企業正常安全、生產的前提下,為用能企業降本增效、技術升級提供有效服務,是相關節能服務企業難以比擬的。公司已成為國家發改委、財政部推薦的節能技改目錄企業,是國內唯一專利法保護及專業從事流體輸送研究的專業節能公司。2011年被列為國家第二批節能服務公司。2015年被批準為國家高新技術企業。
迄今,采用“杭州泵浦”專利技術進行節能改造的企業有中石化、中石油、中海油、中國鋁業、中化集團,神華集團、鋼鐵企業等。其中在中石油已經成功改造了大慶煉化四循擴建系統;在中石化已經成功改造了中沙天津石化、上海賽科石化、揚子石化、燕山石化、齊魯石化等。在巨化集團、株洲冶煉集團、永城煤電控股集團、昊華宇航等大型企業成功實施技術服務或節能技改。在濟南鋼鐵廠、安陽鋼廠、巨化集團、杭州鋼鐵廠、萊蕪鋼鐵廠、日照鋼鐵廠、唐山中厚板材有限公司等冶金鋼鐵企業也有幾十套技改成功的系統,得到了國家、省、市有關部門以及相關企業的普遍認可,取得了良好的社會效益和經濟效益。
二、循環水系統高效節能技術概要及原理
1、循環水系統高效節能技術概要
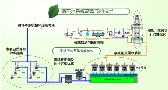
循環水系統高效節能技術是針對目前循環水系統普遍存在閉閥門操作、管路局部不合理、管道特性同循環水最高效率點不匹配等問題,調整不合理的運行模式,在設備、工藝和運營制度等方面給出系統節能的整體解決方案,達到循環水系統高效節能效果。目前高效節能技術領域已經產生國家發明專利:“一種在線流體輸送系統的糾偏方法”,專利號:ZL20071066873.2(現為范昌海先生專有技術):“水冷散熱系統中循環泵的組配與工況檢測方法”,專利申請號:201310062873.0:“一種高位循環水系統降低循環泵揚程方法裝置”,專利號:ZL201010204888.2。
正在研究和綜合運用“冷卻循環水系統冷卻工藝最佳化”技術,“循環水系統自動控制技術”和“循環水系統水處理技術”。
2、循環水系統高效節能技術原理
循環水系統高效節能技術的核心是在線流體系統的糾偏。通過對流體輸送系統原設計工況的檢測及參數采集,按系統最佳工況運行原則,建立專業水力數學模型,判斷引起高耗能的因素,找到系統的最佳運行工況點,設計生產出與系統最匹配的高效流體傳輸設備,替換原有設備,使系統始終保持在最佳運行工況,以達到節能降耗的目的。(原理見圖1)
按設計熱交換量要求水量QA、計算的循環水系統總阻力為HA(即設計揚程),設計運行工況點A的設計水泵效率ηA最高,水泵軸功率NA最低。當設計的水泵安裝完成調試時,實際運行的工況點在B點,運行參數為流量QB、揚程HB軸功率NB,當運行水泵軸功率遠大于安裝電機額定功率時,水泵振動嚴重、噪聲很大,甚至燒毀電機。此時操作人員會人為增加系統阻力,如閉閥門操作使水泵電機在不超額定電流的C點工況運行,以保證水泵能連續運行。根據上述分析,當前循環水系統運行狀況普通存在“設計高揚程水泵,而實際在低揚程、大流量、低效率、高功耗運行”這是循環水系統節能的突出問題。

圖1. 水泵機械特性曲線與管路特性曲線圖
三、“杭州泵浦”專利技術簡介
1?一種在線流體系統的糾偏方法
國家專利技術《一種在線流體系統的糾偏方法》,專利號:ZL200710066873.2(現為范昌海先生專有技術)。
通過對循環水系統運行工況進行精確測定,將各項參數輸入專利技術數學模型,計算實際工況管路特性曲線,找出系統運行最佳工況點,重新設計與管路特性曲線相匹配的高效水泵,并確保該系統最大熱交換所需的流量,通過置換水泵的技改手段達到降低能耗的目標,同時消除水系統運行中常見的水泵氣蝕、震動、閉閥門、超電流、電機高溫等不正常現象,從本質上完成系統優化。
2、水冷散熱系統中循環泵的組配與檢測方法
國家專利技術《水冷散熱系統中循環泵的組配與檢測方法》,專利申請號:201310062873.0。通過對循環水系統運行工況的檢測及參數采集,按系統最佳工況運行原則,建立專業水力數學模型,判斷引起高耗能的因素,找到系統的最佳運行工況點,設計生產出與系統最匹配的高效流體傳輸設備,替換原有循環水系統設備,使系統始終保持在最佳運行工況,以達到節能降耗的目的。
3、一種高位循環水系統降低循環泵揚程的方法與裝置
國家專利技術《一種高位循環水系統降低循環泵揚程的方法與裝置》,專利號:ZL201010204888.2。特別涉及一種解決高位循環水系統高壓回水問題的方法及裝置。所述高位循環水系統包括冷卻塔、水池、循環泵、熱交換設備及連接管路,熱交換設備包含若干位于不同水位高度的熱交換器,循環水由供水總管經過增壓泵送至熱交換器,然后經熱交換器支回水管匯集至回水母管,送入冷卻塔,其特征在于所述循環水從熱交換器支回水管送入冷卻塔的過程中便于泄壓步驟。利用該方法將使得系統高壓循環泵改為低壓循環泵,降低了循環泵的揚程,解決了人們一直渴望解決但始終未能獲得成功的能源浪費問題。
4、一種空調水系統增壓排氣裝置
國家專利技術《一種空調水系統增壓排氣裝置》,專利號:ZL200520116220.7發明簡況:本實用新型屬于空調水系統技術領域,具體地說,涉及一種中央空調中的水系統增壓排氣裝置。
為保持中央空調水系統有穩定的正壓力,通常在樓頂設置一膨脹水箱,然后通過水管與空調水系統的回水缸直接相連。運行時尤其是在開機時,由于壓力波動而容易產生氣泡。當頂層處于低水壓力時,無法將水管內的氣泡排出,從而造成空氣滯留,形成“氣堵”,嚴重影像空調的散冷和散熱效果。《一種空調水系統增壓排氣裝置》,既不改變空調水系統的設施,又能排除“氣堵”使其正常運行,從而解決空調水系統中亟需解決的技術難題。
四、循環水系統高效節能技術先進性分析
“杭州泵浦”循環水系統高效節能技術的先進性體現在高效性、普遍性及經濟可行性。
(1)高效性:根據用能企業各種能耗不利因素,有針對性的提出節能技改方案,從系統整體優化著手,從源頭上解決循環水系統運行能耗偏高的現實,從而降低循環水系統總體運行能耗。循環水高效節能技術是以流體輸送糾偏技術為核心的多技術綜合解決方案。通過水處理技術降低循環水管阻及提高換熱器熱交換效率;通過流體輸送糾偏技術,量身訂做與循環水系統工況相匹配的設備,提高循環水泵的效率至最高點,實現最佳工況;通過變流量調節自動控制系統消除因氣候原因產生的循環水流量余差。從多層面消除循環水系統能耗不利因素,完全徹底的降低循環水系統不合理的能耗。
(2)普遍性:循環水高效節能技術不僅適用大型化工、冶金等工業企業,也適用于民用賓館、機場、醫院等大型商業綜合體;具有較大的節能范圍和節電潛力,改變單一技術節能治標不治本的現象。
(3)經濟可行性:循環水系統節能技改投資與節能收益相比相對較小,循環水系統節能技改投資項目在短期內可回收成本,用能企業可以較大幅度的實現降本增效,收回成本后,可以享受長久的節能收益和技改知識產權成果,同時不影響用能企業的正常生產和安全,具備較高的市場推廣價值。

五、循環水系統高效節能技術運作流程
(1)調查工況:對重點用能企業循環水系統進行系統調查,檢測關鍵節點壓力、進出車間溫差、水流量等多項數據。
(2)查找問題:對系統進行全面檢測、對系統性能進行定量分析評價、為挖掘節能量提供理論及數據基礎。利用專利成果和軟件分析、診斷循環水系統存在的不利因素,克服弊端,并優化系統,使其水阻力最低。
(3)確定方案:調整系統運行參數、對硬件設備進行改造、優化調節控制策略與方式、實現系統最優運行。根據不同用能企業工藝狀況及各項運行指標,確定技改方案,包括:①按最佳工況運行原則建立專業水力數學模型,獲得系統最佳運行工況點,設計生產與系統最匹配的高效流體輸送設備(設備的總體設計、制造及驗收符合GB/T5657-1995,IS09906-1999,Q/FP2112-2006標準要求);②根據冷卻設備工藝條件,確定自動化控制方案;③針對循環水系統存在高、低位冷卻設備共存的情況,可采用高位循環水糾偏技術提供節能解決方案;④根據水質條件確定水處理方案:⑤調整設定循環水系統運行模式及管理規范。
(4)項目實施:按整體循環水技改方案進行設備安裝、工藝優化調整、運行調試、安全測試、節電效果測試等內容。
循環水系統改造節能空間的組成部分:

1、循環水系統水泵高效改造:采用最新CFD葉輪技術,配套設計水泵蝸殼及泵體,整體更換現有水泵,增加最佳工況點及高效率區間,相應減少水泵輸出功耗。
2、供水壓力調整:充分利用大氣壓力及虹吸原理,對密閉循環系統降低7-8米供水壓力,此技術可節約循環水系統耗電量10%-25%。
3、供水流量調整:根據各換熱設備換熱量大小按工藝要求合理分配供水量,節約不必要水量,減少水泵出力。
4、閥門等管件設備優化:將原有水泵出口止回閥更換成水泵出口多功能一體閥系統,降低管路局部阻力損失,優化彎頭等不合理管道,降低管路沿程損失,從而降低水泵工作揚程,達到節能目的。
5、水輪風機改造:對換熱設備安裝位置較高或循環水回水壓力要求較高的系統改造高效水輪風機,代替原冷卻塔風機驅動電機,此技術可節約系統冷卻塔驅動電機耗電量。
6、自動控制系統:在水泵驅動電機上加裝變頻裝置,根據循環水供回水流量、壓力、溫差變化智能控制水泵轉速或啟停,達到控制流量及壓力的目的,此技術適應于流量、壓力變化較大較為頻繁的系統,可大大減少人工操作啟停水泵和開關閥門的工作量,節能同時增加循環水系統的自動化程度。
循環水系統專業檢測工具:


循環水系統專業的研發平臺:


六、循環水系統高效節能技術應用范圍及節能潛力
1、應用范圍:
循環水系統包括工業冷卻循環水系統,中央空調冷卻、冷凍循環水系統等。系統廣泛配置在化工(包括石油化工、煤化工、鹽化工、農藥化工、醫藥化工)等,冶金行業,熱電行業,民用公共設施(包括機場、高星級酒店、醫院、大型寫字樓、商業綜合體)等。其功能是通過熱交換的形式,降低生產工藝(設備)在運行中所產生的熱量,是工業經濟和其他社會經濟不可缺少的重要組成部分,也是國家節能減排的重點領域。
2、節能潛力評估:
2012年全國工業耗電量3.6萬億度,循環水系統能耗約占工業企業總電耗的11%左右,全國工業循環水年耗電3960億度,其中,80%以上的循環水系統具備15%以上的節電潛力,節電率25%以上的系統占50%以上,年總節電700億度。
同時,每年工業投資以一定的比例遞增,其中,新建循環水系統每遞增約5%,通過對新增循環水系統的節能改造,每年可節電新增35億度以上。
重點行業分類調查潛力分析:
(1)石油化工行業潛力分析
石化行業(包括中石化、中石油、中海油等各類大型化工企業),循環水系統年耗電量1600億度以上。循環水系統由于水泵等設備型號老,并且水泵與管路匹配較差,系統調節能力差,水系統效率較低,能耗浪費大。經統計,僅中石化循環水系統具備改造節電潛力的超過90%,平均節電率可達25%以上,年節電43億度以上。以此類比:三家國有石化集團公司年節電空間接近100億度。全國各類化工企業年節電規模約在450億度以上。
(2)鋼鐵冶金行業潛力分析
年產量200萬噸粗鋼的鋼鐵企業循環水系統全面實施節能改造后年節約用電約3000萬度,平均到每噸鋼節約15度電。
全國鋼鐵行業年產能7億噸以上,循環水系統全面實施節能改造后年節約用電105億度以上。
(3)社會公用事業中央空調節電潛力分析
全國300多家三甲醫院、4000多家四星級以上酒店及多家大型機場等城市綜合體,公用中央空調循環水系統年消耗電量90億度以上,通過已完成節能技改的100多家中央空調系統來看,平均節電率50%左右,故全國中央空調循環水系統年節電潛力達40億度以上。
七、杭州泵浦高效節能技術與其他節能技術的比較
(1)單一變頻節能技術:當系統水流有富余或生產需要調節(或控制)水流量時,采用變頻調節不失為既節能又達到工藝控制的目的,但單純的,沒有智能控制系統支撐的變頻技術可能會因不恰當的流量調節影響正常的設備冷卻與生產,需要謹慎使用。同時,高壓循環水泵變頻調節裝置由于其高成本投入也影響變頻技術在高壓電機節能領域的應用。
(2)水輪機技術:水輪機技術的基本原理是更換冷卻塔上風扇電機為水輪機,用冷卻塔進口端循環水的余壓推動水輪機轉動,完成冷卻塔散熱功能。水輪機的應用條件是循環水冷卻塔進口端有足夠的余壓。需要犧牲循環水泵的揚程的。因此水輪機的節能是以犧牲循環水泵的能耗為前提的,只是循環水系統一種局部特定的節能方式,運用不好適得其反。
(3)葉輪切割技術:該技術針對循環水系統閉閥門操作,閥門完全打開時出現流量過大,過載現象的系統進行的節能,原理是通過葉輪切割的方式,同時降低循環水泵的流量和揚程,確保在改造后,閥門完全打開時循環水系統流量同原系統流量一致,能耗根據葉輪切割程度降低。該技術可有效的消除閉閥門操作、循環泵需要克服閥門阻力做功而浪費的能耗,但葉輪切割是有一定范圍的,超過此范圍將導致循環水泵的運行效率降低,故葉輪切割技術節能應用范圍非常局限。
循環水系統節能技術綜合比較:

八、循環水系統高效節能技術應用案例
1、上海中石化三井化工有限公司的循環水系統技改項目
上海中石化三井化工有限公司是由中國石化和日本三井化學于2006年4月各出資50%成立合資組建的中日合資企業,首期年產12萬噸的雙酚A生產裝置,于2008年12月竣工投產。中國石化是著名的世界500強企業之一,在中國擁有最大的苯酚丙酮生產能力,可為雙酚A生產提供可靠的原料保證;三井化學是亞洲最大、也是世界上最主要的雙酚A生產企業之一,擁有國際一流的雙酚A生產技術。
一期循環水系統因水泵揚程與實際的管路阻力損失不一致,且因換熱位置都處于高位,導致系統回水閥門必須關小,使水泵運行在高效區,從而不至于水泵超流量超功率運行。閥門關小,則閥門處的阻力損失增大,水泵富裕揚程在此處均被無效地損失掉。實際運行中,泵的進出的閥門基本都要關小到50%,開一半,所以能源消耗是非常大的。
一期循環水系統技改總結:
1、節能改造后節能設備運行平穩,振動噪音符合要求,安全可靠,功能指標達到了設備技術要求。
2、大泵換成了小泵。節能改造后循環水泵出口壓力由0.54MPa降低至0.33MPa,循環水泵效率由74%提高至91%。

3、節能改造后達到設備用水需求,滿足生產工藝需求。
4、綜合節電率達到了令人吃驚的54%,達到了合同約定的節電率。
各泵節電效果如下表。

2、濮陽龍宇化工有限責任公司的循環水系統技改項目
濮陽龍宇化工有限責任公司,是按照濮陽市人民政府與永城煤電控股集團簽定的《關于重組濮陽市甲醇廠、投資建設濮陽甲醇項目》協議成立的現代化大型化工企業。公司成立于2007年2月 1日,位于河南省濮陽市黃河西路,注冊資本壹億元,為永城煤電控股集團全資子公司。
公司于2014年同“杭州泵浦”采用合同能源管理方式合作,對氣化循環水與精餾循環水進行節能改造。該項目采用“杭州泵浦”專利技術,對濮陽龍宇化工有限責任公司“氣化循環水水泵、甲醇精餾循環水水泵”系統進行改造。通過對水泵運行工況檢測資料進行系統分析研究,結合系統管路流體力學特性,通過整改系統存在的不利因素,按最佳運行工況參數訂做 FCH 高效泵5臺替換原有處于不利工況、低效率運行的 3 臺氣化系統循環水泵和 2 臺甲醇精餾系統循環水水泵,原有的 1 臺氣化系統循環水備用水泵和 1 臺甲醇精餾系統循環水備用水泵仍保留做備用,降低“無效能耗”,提高輸送效率,實現系統節能。
公司聘請第三方審核機構(江蘇省節能技術服務中心),對循環水系統技改項目的節能效果進行了現場核查,提出了核查報告。現場核查的主要結論如下:
1、改造項目于 2014 年 4 月開始,于2014 年 8 月 26 日竣工驗收并開始運行。項目改造前,主體設備已穩定運行2年以上。
2、本項目采用“杭州泵浦”專利技術,整改濮陽龍宇化工有限責任公司氣化循環水系統、甲醇精餾循環水系統存在的不利因素,優化管路系統,更換氣化循環水系統3臺水泵、甲醇精餾循環水系統2臺水泵,原有的1臺氣化系統循環水備用水泵和1臺甲醇精餾系統循環水備用水泵仍保留做備用。
3、5臺水泵的綜合節電率為31.36%,達到合同預定20%以上的要求。系統節能改造后運行穩定,各項技術與經濟指標均達到要求。
4、本項目為節能效益分享型合同能源管理項目,合同約定分享期為設備運行時間35000小時,節能效益分享方式在合同中規定。
5、本項目改造前對7臺水泵均分別安裝電表,濮陽龍宇化工有限責任公司提供能耗報表,計量器具配備齊全,滿足要求。
6、本項目節能改造內容屬于財政獎勵資金支持范圍。項目審核節能量為2521噸標煤。
如需了解該技術的其他信息,請聯系:
杭州泵浦節能技術有限公司副總經理 郭玉梅:1370 129 5586
杭州泵浦節能技術有限公司副總經理 沈鑫國:1390 650 5004
責任編輯: 中國能源網